-

粉末冶金知识——粉末锻造技术
粉末冶金技术以金属粉末为原料,经压制成型、烧结固化及后续精整等工序,可直接制备出复杂形状的机械零件。其中,传统“压制-烧结”(PM)工艺凭借近净成形、能耗低、成本可控及适配规模化生产等显著优势,在机械制造领域应用广泛。
22 Dec MORE→ -

中国高温合金产能上榜企业有哪些
高温合金是指以第三主族元素(铁、钴、镍)为基,加入大量强化元素,能在 600℃以上的高温及一定应力作用下长期工作的一类金属材料。高温合金具有较高的高温强度以及良好的抗氧化、抗热腐蚀、抗疲劳性能,在高温下具有良好的组织稳定性和使用可靠性,因此,也被称为热强合金、耐热合金或超合金。
17 Dec MORE→ -

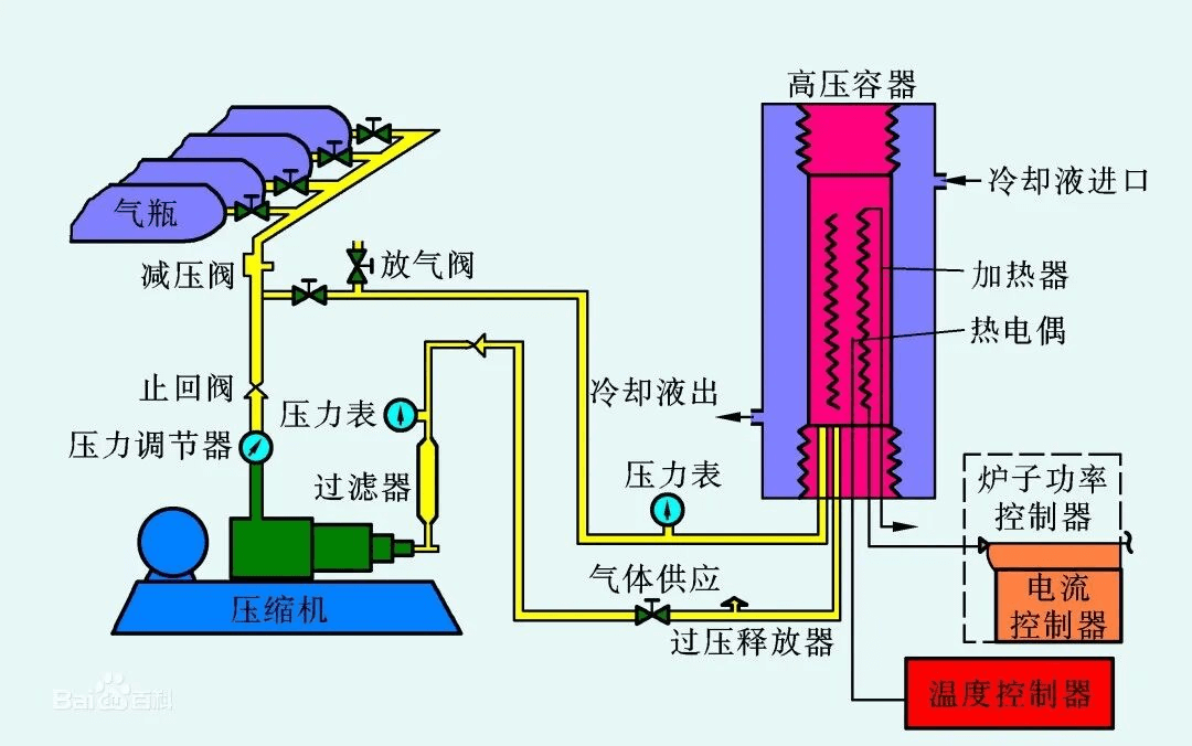
一文了解热等静压技术
热等静压技术作为粉末冶金成形的重要工艺之一,由于其可以制备结构复杂的高性能产品,近年来在航空航天领域得到广泛应用。该工艺技术可用于粉末冶金成型或对成型后的铸件(钛合金、高温合金、铝合金等疏松缩孔铸件)。
15 Dec MORE→ -

粉末冶金技术如何制备金属多孔材料
粉末冶金是制备金属多孔材料的常用工艺。该技术通过将金属粉末进行混合、成型与烧结,获得具备特定性能与微观结构的材料。金属多孔材料因其高孔隙率和大比表面积,在过滤、催化、能量吸收等多个领域得到广泛应用。
12 Dec MORE→






沪公网安备31011802004991